系统整体以在大型公共建筑或厂矿能耗监测项目中得到广泛采用的公共建筑(厂矿)能耗采集设备和数据平台软件为基础,结合在大量商业应用中被广泛使用的成熟产品与技术构建。系统方案如图所示:

系统首先采用成熟可靠的软硬件构建了基础的“建筑能耗监测系统”,然后在此基础上建设供暖节能子系统、供电节能子系统、供水节能子系统。
建筑能耗监测系统
建筑能耗监测系统是指通过对国家机关办公建筑或厂矿和大型公共建筑安装分类和分项能耗计量装置,采用远程传输等手段及时采集能耗数据,实现重点建筑能耗的在线监测和动态分析功能的硬件系统和软件系统的统称。其中,分类能耗是指根据国家机关办公建筑和大型公共建筑消耗的主要能源种类划分进行采集和整理的能耗数据。

平台采用物联网架构,划分为采集层、传输层、数据层以及应用层四层。通过物联网、云计算等新技术的应用,实现国建高创建筑能耗监测系统的物联应用,通过拓展、丰富接入渠道,为用户提供综合服务。
供暖节能子系统
对于采暖系统建立一套供暖节能监控自动化系统,该系统包括:
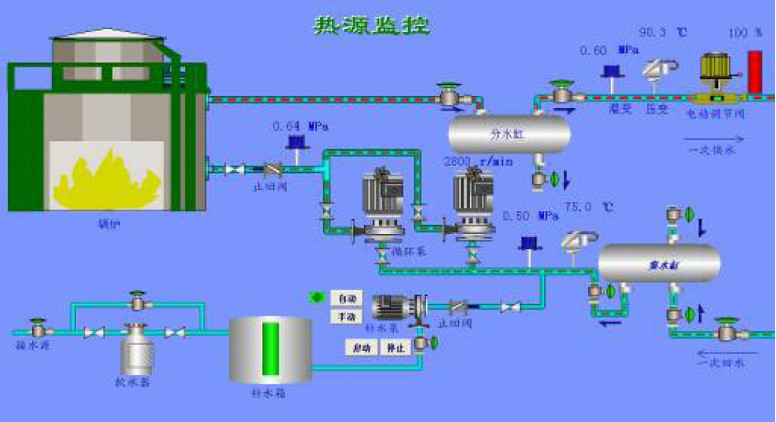
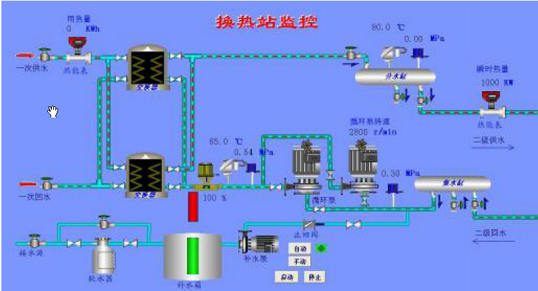
☆锅炉和换热站监控系统
使系统能够根据供暖负荷的变化实时调节系统的供热量,保证供暖系统高效运行,按需供热,实现系统整体节能,最终体现为减少对煤、水、电的能源消耗。系统同时加入气候补偿措施,根据室外温度的变化调节供暖系统的供热量,提高供暖质量,大大节约能源消耗。

锅炉燃烧优化控制系统图

换热站优化控制系统图
☆分时分区控制系统
加强采暖管网调控措施,对公共建筑实施分时分区控制,对管网流量进行远程控制,减少了公共建筑采暖夜间浪费,解决了水力失调导致的热力不平衡问题,大大节省了热能消耗。

管网分时分区控制示意图
供电节能子系统
整个系统由节电监控管理中心、公共照明节电子系统、动力负荷节电子系统、电能质量控制节电子系统和电能计量子系统组成。节电监控管理中心通过无线通讯网络与公共照明节电子系统、动力负荷节电子系统、电能质量控制节电子系统和电能计量子系统实现数据通讯,实时监测各个子系统的运行状况,控制各个子系统中相应电力负荷的运行状态,达到最大程度的节约电能的目的。

☆公共照明节电子系统
安装照明节电装置,在保证照明亮度不影响使用的前提下降低供电电压,实现照明节电;也可安装光电感应控制器,针对建筑内部人员集中程度开启相对范围内的光源,实现对公共照明系统的节电控制。

公共照明节电子系统示意图
☆动力节电子系统
公共建筑高耗电量动力类设备主要包括:锅炉房内的鼓风机、引风机、炉排,换热站内的循环泵、办公楼内的中央空调等。一般情况下,这些电机设备都工作在工频状态,其输出功率往往大于现场实际的需求。以中央空调为例,综合采用中央空调运行仿真技术、冷冻机组控制技术、水系统变温差变流量节能技术、新风系统变频技术、系统整体及分区控制技术实现有效节能控制。可根据气候的变化和室内冷负荷的变化调整管网循环流量和制冷压缩机的输出功率,实现功率的按需输出,大大节省了电费。

☆电能质量控制子系统
该系统主要适用于大量使用变频器的锅炉房、换热站、大型实验室和电脑应用较多的微机室、空调大量应用的宾馆酒店和行政办公场所等。

电能质量控制装置安装示意图
☆电能计量子系统
可对每栋建筑的用能情况做完整而详细的记录,为能耗统计、能源分析、能效公示等做数据依据。在系统中,除对各个分类建筑进行电能计量外,还需对各种不同用途的用电负载,如公共照明负载(例如普通路灯、办公照明等),或者动力用电负载(例如中央空调、循环泵等)进行单独统计,从而为此类用电设备采取相应的控制策略,控制其耗能,减少电力费用支出。

电能计量子系统示意图
供水节能子系统
公共建筑用水具有集中性、复杂性等特点,水资源的浪费情况比较严重,建设公共建筑节水系统可以在资源利用上采取中水回用、雨水收集利用等多种方式,将雨水、生活污水、生活废水收集起来,经过中水站的处理,转化为可再利用的水源,可用来冲洗厕所、园林浇水和景观湖用水,大大降低了自来水的消耗,提高了水源利用率。
☆中水回用及节水监控系统
在污水处理中水站、自来水站针对大功率的循环泵进行变频控制,实现对管网的恒压供水,通过建立监控系统,实现对污水处理中水站(见工艺示意图)、自来水站内的设备运行状况的实时监控,在关键管网处安装各类传感器,可对管网的运行参数实现实时在线监控。针对用水建筑,通过安装远传水表的方式,实现对各用水建筑实时用水情况的数据采集。

节水监控系统示意图
☆雨水收集利用系统
在原有的中水处理的基础上,增加了雨水处理利用的设施。 雨水利用就是将雨水收集起来,经过一定的设施和药剂处理后,得到符合某种水质指标的水再利用的过程。
建筑物收集雨水的一般结构是:由导管把屋顶的雨水引入设在地下的雨水沉沙池,经沉积的雨水流入蓄水池,由水泵送入杂用水蓄水池,经加氯消毒后送入中水道系统。为解决降尘和酸雨问题,一般将降雨前两分钟的雨水撇除。

原有的中水处理站兼顾冲厕、绿化浇灌和景观湖蓄水的功能,但在管路设计上则必须要让两者能够分开供水,目的是丰水期时可以补充消耗性用水以节约水费,而一旦缺水预警期到来,就应该关闭冲厕系统的管路而保留蓄水当做干旱期的浇灌水源。否则真正干旱期到来,植被一样要面临干枯的窘境。
其他节水措施
在水龙头分布密集的地方安装节水水龙头或恒流节水器等
高创节约型校园解决方案:
节约型校园建设作为公共建筑节能改造方案的集中体现,对公共建筑节能的发展有着重大的指导意义。
节约型校园指在学校办学及校园设施建设、运营管理中遵循科学发展观,充分体现节能、节水、节地、节材、环境保护建设及运营的管理思路和节约教育理念、形成良好节约型校园文化的校园。
节约型校园解决方案完全参照住房和城乡建设部《高等学校节约型校园建设管理与技术导则(试行)》(建科[2008]89号)实现。
其指导原则是:节约型校园建设从学校整体考虑,建立“能耗监管、技术节能、管理节能”三位一体的智能校园节能体系:
1.能耗监管是整个节能体系的先导与依据,通过能耗监管,一方面可以发现校园节能潜力所在,为技术节能、管理节能提供依据;另一方面可以为节能技术、节能管理的效果进行评估。主要包括电能计量系统、给水管网监测系统、热能计量系统等三大子系统以及智能能耗分析系统、互动信息平台、能源审计系统三大高级应用系统。
2.技术节能,就是通过技术改造对有节能潜力的环节进行技术创新,应用最新环保技术、充分利用可再生资源,降低单位能耗、减少碳排放。校区内建筑包括教职工宿舍、学生宿舍、教学楼、办公楼、学生食堂、学生浴室等,功能、用途复杂,我们针对不同建筑用途及使用特点分类采取节能措施
3.管理节能是指利用管理学知识,辅以技术、经济等手段进行科学的计划、组织、协调和监督等手段,使有限的能源得到经济、合理、有效的使用,以实现高校经济效益、环境效益和社会效益的全提高。节能归根结底还是以人为主体,只有发挥了主体能动性,才能将节能落实到实处。原有的中水处理站兼顾冲厕、绿化浇灌和景观湖蓄水的功能,但在管路设计上则必须要让两者能够分开供水,目的是丰水期时可以补充消耗性用水以节约水费,而一旦缺水预警期到来,就应该关闭冲厕系统的管路而保留蓄水当做干旱期的浇灌水源。否则真正干旱期到来,植被一样要面临干枯的窘境。
其他节水措施
在水龙头分布密集的地方安装节水水龙头或恒流节水器等
高创节约型校园解决方案:
节约型校园建设作为公共建筑节能改造方案的集中体现,对公共建筑节能的发展有着重大的指导意义。
节约型校园指在学校办学及校园设施建设、运营管理中遵循科学发展观,充分体现节能、节水、节地、节材、环境保护建设及运营的管理思路和节约教育理念、形成良好节约型校园文化的校园。
节约型校园解决方案完全参照住房和城乡建设部《高等学校节约型校园建设管理与技术导则(试行)》(建科[2008]89号)实现。
其指导原则是:节约型校园建设从学校整体考虑,建立“能耗监管、技术节能、管理节能”三位一体的智能校园节能体系:
1.能耗监管是整个节能体系的先导与依据,通过能耗监管,一方面可以发现校园节能潜力所在,为技术节能、管理节能提供依据;另一方面可以为节能技术、节能管理的效果进行评估。主要包括电能计量系统、给水管网监测系统、热能计量系统等三大子系统以及智能能耗分析系统、互动信息平台、能源审计系统三大高级应用系统。
2.技术节能,就是通过技术改造对有节能潜力的环节进行技术创新,应用最新环保技术、充分利用可再生资源,降低单位能耗、减少碳排放。校区内建筑包括教职工宿舍、学生宿舍、教学楼、办公楼、学生食堂、学生浴室等,功能、用途复杂,我们针对不同建筑用途及使用特点分类采取节能措施。
3.管理节能是指利用管理学知识,辅以技术、经济等手段进行科学的计划、组织、协调和监督等手段,使有限的能源得到经济、合理、有效的使用,以实现高校经济效益、环境效益和社会效益的全提高。节能归根结底还是以人为主体,只有发挥了主体能动性,才能将节能落实到实处。
太阳能绿色工程
太阳能热水工程(皇明太阳能合作)
太阳能风能发电工程(皇明太阳能合作)
节能建筑材料推广(皇明太阳能合作)
